Fully Managed. Serverless. Resolve incidents 5x faster
a game-changing serverless database architecture built directly on top of object storage

How is Oodle different?
Blazing fast performance for metrics observability at any scale.
BEFORE
Skyrocketing costs and high MTTR

AFTER
10x lower MTTR and costs with no overhead

Truly Cloud Native
Oodle is NOT tiered storage, NOT an observability pipeline, NOT a lift and shift on-prem architecture
S3-backed Columnar-datastore is designed from first principles for metrics data

Avoid outages, query time outs, overprovisioning, engineering toil for self-hosted Prometheus installations. Migration is easy, and completely risk free with 1-click. Keep your data, dashboards and alerts.

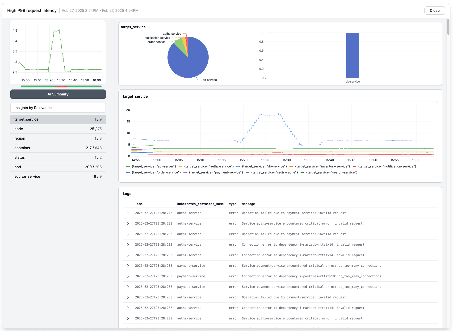
Are you drowning with #noisy alerts, #dashboards? Do you want to make any engineer as good as the best engineers? For any alert or spike, generate a dynamic dashboard with one click, making troubleshooting 5-10x faster.

100% Open source compatible with Open Telemetry, Prometheus and Grafana. Supports 100M+ metrics/hour with < 3s p99 latency. SSO, AWS direct link, VPC peering, AZ pinning to reduce egress costs, and 24x7 support.
Magic behind oodle

How is it 10x cheaper?
Serverless compute runs only when product is being used.
Intelligent caching ensures blazing fast queries.
No global indexing.
Custom in-memory representation of metrics.
Memory optimized at every layer of the stack.
No need to 3 way replicate data on SSDs for durability.
No need to scan, detect and up-replicate data on node / disk failures.
Custom columnar storage format optimized for storing metrics on object storage.
Never lose your high fidelity data!
Zero egress costs during ingestion with direct link.
Zero cross-AZ networking costs:
Cost savings are passed on to you!
active time series / hour
x
x
$2
per 1k metrics / month*
=
=
$3,000per month
Beyond 5M (up to 1B+ time series/hour), please contact us at info@oodle.ai for volume and reserved usage discounts.
*Assumptions: 1 data sample every 60 seconds, 30d retention.
How is it 10x faster?
Never again choose between budget and visibility. Have full visibility. Send any tag, any cardinality. customer-id, user-id, container-id, request-id etc. Fast query performance with Serverless parallel processing and intelligent caching.
AI powered debugger to help you find the needle in the haystack. Dynamic dashboards - Oodle creates 1-click impact and correlation analysis dashboards for your alerts and dashboards spikes.
Stop downsampling metrics. Keep all your high fidelity data. At the right level of granularity all the time.

Is it really that simple?
Compatible w/ OpenTelemetry, Prometheus, and Grafana. Keep your data, dashboards and alerts. No code changes. Easy to migrate: not only way in, but also way out.
Automatically scale as your ingestion and query needs grow. Achieve 99.9% availability while supporting 1 billion+ active time series/hr, less than 3 seconds p99 response times.
Don't worry about filtering customer-id, user-id, latency by API and customer, pod-id, metrics because either it breaks or costs too much. Just send everything! Any tag, any cardinality.

We meet you where you are. No code changes.
